img

登录 | 注册

全国热线:020-89230513    传真:020-89230261

全一泵业主导产品有:水泵真空泵供水设备水泵安装

img
广州全一泵业有限公司

全国热线:020-89230513
传 真:020-89230261
地 址:广州市番禺区南村镇坑头西线路东三横路8号
邮 编:511442

供水管网流量的变化类型 首页 > 行业动态 > 供水管网流量的变化类型

供水管网流量的变化类型

广州全一泵业有限公司 发布时间:2014-5-28

无负压变频供水设备需要利用到供水管网,那么供水管网流量变化有哪些类型呢
1. 连续型:连续不间断地供水,零星流量时间比较少
2. 间隙型:供水白天出现高峰期,夜间出现低谷期. 

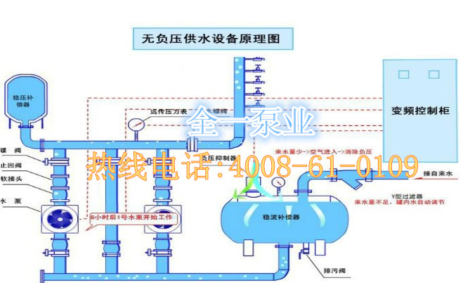
无负压供水系统图
更多关于无负压变频供水设备-无负压供水控制系统-无负压供水系统图-无负压供水系统原理-无负压供水原理-无负压供水系统的维护-箱式无负压供水系统, 可咨询我们:4008-61-0109

下一篇 上一篇
关于我们
公司介绍
企业文化
资质荣誉
联系我们
产品服务
水泵产品
成套供水设备
水泵配件
技术支持
水泵、设备故障检测
水泵使用安装说明
样本资料下载
解决方案
小区用水解决方案
家庭供水解决方案
二次供水设备的工作原理
常见问题
水泵噪音很大
水泵抽不上水?
电机发烫
广州全一泵业有限公司@ 粤ICP备14063226号
 
关闭 
销 售 部
点击这里给我发消息
技 术 部
点击这里给我发消息
安装维修部
点击这里给我发消息